8.9
Editor’s Rating:
eMaint CMMS: Asset Detail View
eMaint CMMS
  • Condition monitoring with real time data
  • Proprietary sensor integration
  • Sends warning alerts to catch possible faults
8.6
Editor’s Rating:
Best for Work Order Management
Click Maint: Work Order List
Click Maint
  • Affordable pricing plan
  • Centralized dashboard for easy navigation
  • Track asset work order history
8.2
Editor’s Rating:
Best for Automated Maintenance Scheduling
UpKeep: Reports
UpKeep
  • Create time or meter triggers on PMs
  • Upload manuals and add checklists
  • IoT sensor integration ready

Preventive maintenance software is a tool used to schedule and track maintenance tasks to prevent equipment failure and ensure operational efficiency. Here’s a rundown of our top picks based on user reviews and our internal review process.

eMaint - Best for Manufacturing

eMaint’s condition monitoring module allows manufacturers to analyze real time machine performance data. This takes preventive maintenance a step further, as instead of scheduling work orders for certain times or meter readings, you can use live data. Set thresholds for temperature, vibration, and voltage readings and receive alerts when the machine exceeds them. This lets you anticipate costly failures before they occur and keep production lines running smoothly.

eMaint Condition Monitoring Dashboard
Monitor machine data readings with eMaint’s condition monitoring system.

The system offers its own proprietary Fluke sensors that directly integrate with the condition monitoring system. Popular devices include the Azima Accel 310 wireless vibration sensor and the Azima handheld Trio analyzer. This eliminates searching for third-party sensors and conducting a lengthy integration process like most other systems require.

eMaint’s condition monitoring module is only included in the Professional plan at $85/user/month. Along with extra fees for the sensors, this price is only suitable for large companies with high-cost critical production equipment. Smaller manufacturers requiring a simpler preventive maintenance solution may find Click Maint or MaintainX more suitable.

Best for Manufacturing:
eMaint CMMS
★★★★★
★★★★★
(2)

eMaint CMMS: Asset Detail View
eMaint CMMS: Scheduler
eMaint CMMS: Asset Cards
eMaint CMMS: Assets
eMaint CMMS: Asset Sensor Details
eMaint CMMS: Scheduling
What We Like
Offline mode with work order syncing capabilities
Customizable KPIs
Strong international support: multi-currency, multilingual, multi-location, etc
What We Don’t Like
Difficult to customize work orders and purchase orders
Limited formatting options
Overview
Price Range: $$
Starting Price: $69/user/month
Client OS: Web
Deployment: Cloud Hosted

Learn more about eMaint in our full review.

Click Maint - Best for Work Order Management

Click Maint’s streamlined work order management module helps businesses across several industries optimize their preventive maintenance processes. You can easily create work orders from the desktop or mobile app, associating them with assets and locations. When you complete and assign orders, technicians will be automatically notified through their email and/or their mobile device, so nothing slips through the cracks.

The module also has a central dashboard of all active work orders. These can be filtered by assigned date, type, or priority, allowing you to manage critical vs. non-critical tasks for a more optimized workflow. You can also switch to a calendar view if you have more time-sensitive deadlines, like repairing critical medical equipment for a hospital. Easily drag and drop work orders to reschedule and ensure technicians are not overbooked.

The work order system syncs with the asset module, so you can track all maintenance assigned to equipment individually. When you drill down into an HVAC machine or pump, it displays all current and completed work orders in a list view for easy reference. It also shows a bar chart of created vs. completed WOs across a period, whether by year, month, or week. This helps you identify any maintenance that was never completed or detect possible trends in unexpected failure occurrences.

Click Maint Asset Maintenance History
View work order history for a specific asset in Click Maint.

Click Maint is one of the market’s most affordable preventive maintenance systems, ideal for budget-conscious businesses. It offers a straightforward $35/user/month billed yearly plan that includes all functionalities, including unlimited work orders, PMs, spare parts inventory, and asset management.

Best for Work Order Management:
Click Maint
★★★★★
★★★★★
(21)

Click Maint: Work Order List
Click Maint: Facility Floor Plan
Click Maint: Asset and Equipment Management
Click Maint: Inventory & Parts Management
Click Maint: Location Management
Click Maint: Maintenance History by Cost Report
Click Maint: Manage Assets Mobile
Click Maint: Preventive Maintenance
Click Maint: Preventive vs Reactive Report
Click Maint: Reports & KPIs
Click Maint: Request Management
Click Maint: Request Portal
Click Maint: Spare Parts Management
Click Maint: Work Orders Completed on Time by Assignee
Click Maint: Work Orders Created vs. Completed Report
Click Maint: Work Orders - Desktop and Mobile
Click Maint: Work Order Management
Click Maint: Calendar View
What We Like
Fast implementation times
Affordable pricing for small businesses
Responsive support
What We Don’t Like
No predictive maintenance, IoT sensor integration or purchase orders
Overview
Price Range: $$
Starting Price: $35/user/month
Deployment: Cloud Hosted

View our full Click Maint Review.

UpKeep - Best for Automated Maintenance Scheduling

UpKeep lets you schedule preventive maintenance work orders automatically by creating custom triggers. These can be time-based, which works well for equipment with more predictable degradation over time, such as facility air conditioning units. If you’re a manufacturer, you can set up meter-based triggers to schedule maintenance after a certain number of production cycles or hours of operation. Once these thresholds are met, you’re instantly alerted, and the corresponding work orders are added to the calendar, minimizing manual processes.

UpKeep Custom Preventive Maintenance Trigger
Create a custom trigger that generates a preventive maintenance work order using UpKeep.

For industries like utilities or oil and gas managing complex assets, UpKeep’s PM templates allow you to upload manuals and checklists. This streamlines routine maintenance or safety inspections, making all equipment information available without leaving the work order. Once completed, the system logs all PMs for complete history visibility.

UpKeep’s pricing starts at $20/user/month for the Essential plan, though it only includes limited preventive maintenance capabilities. Businesses are better off opting for the Premium plan at $55/user/month as it includes full PM scheduling and meter readings functionality.

Best for Automated Maintenance Scheduling:
UpKeep
★★★★★
★★★★★
(10)

UpKeep: Reports
UpKeep: Purchase Orders
UpKeep: Inventory
UpKeep: Mobile Assign Request
What We Like
Picture capture and upload capabilities
QR code scanning
User-friendly mobile app
What We Don’t Like
Android app not as robust as iOS app
Limited flexibility in user permission settings
Overview
Price Range: $$
Starting Price: $20/user/month
Client OS: iOS, Android, Web
Deployment: Cloud Hosted

Visit our UpKeep review for more info.

Fleetio - Best for Transportation & Logistics

Fleetio offers a service reminders module to help you organize vehicle preventive maintenance schedules. When you import your vehicles onto the system, it will automatically populate the original equipment manufacturer (OEM) recommended schedules for each. These plans created by the vehicle manufacturer include several items like oil changes, filter replacements, and tire rotation, among other inspection elements. This helps you instantly plan maintenance for your entire fleet and immediately streamline operations.

The system compiles these reminders into a list view that organizes tasks by due date. At the top, you can see how many services are overdue or due soon and your on-time percentage. If vehicles are late, the screen shows the last completed date and how many miles are over the threshold. This gives your maintenance team a clear picture of what needs to be done and if vehicles need to be grounded because of safety concerns, like extremely low oil.

Fleetio Vehicle Service Reminders
Fleetio automatically generates OEM-recommended preventive maintenance schedules for your fleet.

The platform also lets you create customized vehicle preventive maintenance schedules if you don’t want to follow OEM guidelines, or simply require more configurations for your usage patterns. For example, say your fleet operates in harsh weather environments, and you need more frequent maintenance. You can edit the service reminder to lower the time or primary meter threshold.

Fleetio’s most popular Professional plan has an average starting price of $7/vehicle/month when billed annually. However, you will most likely require vehicle diagnostics sensors to capture real time data, which will incur additional costs.

Best for Transportation & Logistics:
Fleetio

Fleetio: Dashboard
Fleetio: Tracking
Fleetio: Drivers and Scores
Fleetio: Reports
Fleetio: New Service Entry
Fleetio: Reminders
What We Like
Collects telematics data
Low starting cost per month
Cloud-based platform centralizes fleet data
What We Don’t Like
Per vehicle pricing can add up for larger fleets
5 vehicle minimum can limit smaller fleets
Overview
Price Range: $$
Starting Price: $4/vehicle/month
Client OS: Web
Deployment: Cloud Hosted

Get more pricing and product details for Fleetio.

MaintainX - Best Mobile Functionality

MaintainX’s mobile app helps technicians and maintenance managers alike streamline operations. While most preventive maintenance systems include this, MaintainX is one of the easiest to navigate. It features tabs at the bottom for work orders, assets, and messages, so each section is always one click away. This lets you communicate with team members during an ongoing work order without losing progress.

Additionally, the home screen lets you check statuses and schedules without navigating anywhere. It includes buttons like:

  • Work orders: View high-priority or overdue work orders. When selected, check their status and urgency level.
  • Scan code: This lets you scan a QR or barcode on an asset to show its information and start a work order.
  • To-do list: You can see tasks assigned to you and your teams. Tap into each to complete, modify, or delete it.
  • Plus button: Create new work orders, assets, locations, or parts. Have full access to templates and procedures.
MaintainX Mobile Home Screen
MaintainX’s home screen gives you an overview of your tasks and includes an effective navigation bar to switch between screens.

MaintainX is ideal for small businesses managing facilities or single-site manufacturing plants. It offers a Basic forever free plan or an Essential plan for $20/user/month, though it only allows limited procedural work orders. That said, its most popular Premium plan is $65/user/month, which is still more affordable than comparable systems like Upkeep.

Best Mobile Functionality:
MaintainX
★★★★★
★★★★★
(2)

MaintainX: Work Orders List
MaintainX: To Do List
MaintainX: Work Order Details
MaintainX: Work order
What We Like
Strong virtual support
Offers free plan
Streamlined mobile app allows users to add images/documents
What We Don’t Like
IoT sensor integrations only in Premium version
Limited customization and reporting in lower-tier plans
Overview
Price Range: $
Starting Price: Free
Client OS: iOS, Android, Web
Deployment: Cloud Hosted

Read our full MaintainX review.

Fiix - Best for Spare Parts Management

Fiix provides a comprehensive spare parts management module to optimize inventory. Whenever parts are used in a work order, the system automatically adjusts its count, eliminating manual update processes. This is ideal for manufacturers or energy companies, as not having enough belts or circuit breakers results in costly downtimes.

The system also lets you set minimum stock quantities for spare parts. You’ll receive alerts via email or the mobile app when counts approach or exceed acceptable thresholds. This way, you can promptly send a purchase order to replenish inventory immediately. If you already have an inventory system, Fiix integrates with leading platforms like SAP Business One and NetSuite ERP for two-way data sync.

Fiix Minimum Stock Counts
Create minimum stock counts and submit purchase orders from Fiix’s inventory module.

For further functionality, Fiix offers a parts forecaster report in its analytics dashboard. This AI-powered tool helps you predict how many components you’ll need based on historical data and the upcoming PM schedule. You can choose up to 25 parts to track, and it will provide recommendations to avoid shortages or overstock. This is best suited for large, multi-site companies that use hundreds or even thousands of spare parts, as it may be excessive for simple facility maintenance.

Fiix offers a free plan that includes 25 active PMs and an unlimited spare parts inventory for small businesses. However, the purchasing module isn’t available until the $75/user/month Professional plan, which is more expensive than systems with similar functionality like eMaint.

Best for Spare Parts Management:
Fiix Software
★★★★★
★★★★★
(1)

Fiix Software: Asset Management
Fiix Software: Work Order
Fiix Software: Scheduled Maintenance Trigger
Fiix Software: Administrator Dashboard
Fiix Software: Dashboard with Widgets
Fiix Software: Mobile Work Orders
Fiix Software: Mobile Work Order Details
What We Like
Has a forever-free version
Very easy to create and add new items
Mobile accessibility
What We Don’t Like
Difficult search functionality
Learning curve to creating reports
Overview
Price Range: $$
Starting Price: Free
Client OS: iOS, Android, Web
Deployment: Cloud Hosted

Visit our full Fiix review.

Limble CMMS - Best for Asset Management

Limble CMMS lets you manage lifecycles and track your assets’ PMs. The user-friendly interface allows you to add every asset with as many details as you need, including unlimited custom fields. It’s useful for tracking things like depreciation, initial cost, and even user manuals for your technicians. You can then drag and drop them into organized hierarchies, which is great if you’re a multi-site manufacturer or facility manager. While most CMMS platforms have similar functionality, Limble’s combination of ease-of-use and detail set it apart.

Limble CMMS Asset Card Info
Add custom fields to your asset cards in Limble CMMS.

Additionally, you can create flexible PM templates directly from an asset profile to extend their useful life and reduce downtimes. You can select different recurrences based on time, threshold, or number of units. Once it’s set, Limble automatically puts them on a shared calendar so your maintenance team knows all upcoming work. It makes it easy to keep track of hundreds of different schedules throughout your company, helping to keep your machines and equipment up and running.

Limble CMMS is best suited for small to medium-sized companies in several industries like manufacturing, education, and healthcare. While it has a free plan for small operations, most businesses will want the Premium+ plan, which used to be $69/user/month, billed annually, before they removed public pricing from their site. It’s more expensive than Click Maint or MaintainX, but it’s more scalable if you’re a larger, growing company.

Best for Asset Management:
Limble CMMS
★★★★★
★★★★★
(1)

Limble CMMS: Individual Selection Page
Limble CMMS: Work Request Template Editing
Limble CMMS: Costmizing the Work Request Portal
Limble CMMS: Setup and Configure Work Requests
Limble CMMS: View Bad Compressor
Limble CMMS: Quarterly Maintenance
Limble CMMS: Report a Problem
Limble CMMS: Asset Management
Limble CMMS: Total Cost of Operations
Limble CMMS: Scheduling
Limble CMMS: Location Dashboard
Limble CMMS: Global Dashboard
What We Like
Ease of use allows access to all employees
Limited setup period
Over 100 pre-built integrations available.
What We Don’t Like
Can not schedule a WO to become active in the future
Limited form customization
Periodic refreshes rather than instantaneous updates
Overview
Price Range: $$
Starting Price: Free
Client OS: iOS, Android, Web
Deployment: Cloud Hosted

See our full Limble CMMS review for more info.

Tractian CMMS - Best Reporting Tools

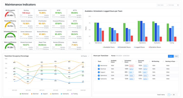
Tractian CMMS includes a detailed reporting module that allows you to visualize all of your PM data. On a single screen, you can monitor core KPIs like mean time between failures (MTBF), mean time to repair (MTTR), and availability percentages for your machines. The system tracks these automatically, so all you have to do is analyze the charts and identify potential machine or operational problems. It’s a helpful tool for manufacturers to generate more uptime in their plants.

For deeper insights into machine conditions, Tractian also has proprietary IoT sensors. These allow you to see real-time performance data to spot potential failures before they occur. And in the reporting module, you can create a custom dashboard that combines PM charts with your condition readings, so everything is in one place. Plus, the graphs and tables are easy to read on a modern interface, so you don’t have to sift through an outdated spreadsheet UI.

Tractian CMMS Reporting Dashboard
Track real time data on Tractian CMMS’s reporting dashboard.

Tractian is best for mid-market to enterprise-level industrial manufacturers monitoring high-value production equipment across multiple locations. Pricing starts at $60/user/month for the Standard plan, which includes the basic PM module. That said, the price will increase with sensors and higher plans with more advanced features.

Best Reporting Tools:
Tractian CMMS
★★★★★
★★★★★
(3)

Tractian CMMS: Work Orders
Tractian CMMS: Report Dashboards
Tractian CMMS: Schedule Activities
Tractian CMMS: Inventory Management
Tractian CMMS: Mobile Work Orders
Tractian CMMS: Planning and Scheduling
Tractian CMMS: Preventive Cycles
What We Like
All in one CMMS that goes beyond maintenance
Integrated sensors and hardware
OEE capabilities
What We Don’t Like
Isn’t suited for small operations under 5 maintenance operators
Newer name in the space, but backed by VC
Advanced features shine most in scaled ops
Overview
Price Range: $$
Starting Price: $60/user/month
Deployment: Cloud Hosted

Check out our Tractian CMMS product profile for more info.

Other Systems We Like

MicroMain is another good option for manufacturers. It features strong preventive maintenance scheduling, asset management, and spare parts inventory modules. It also supports single or multi-site operations to cater to a wide range of businesses.

Maintenance Connection is a comprehensive CMMS system that includes a solid PM module. It has unlimited work orders, inventory management, and even some light EAM capabilities. Because of the higher price and feature depth, it’s best for mid to large-sized companies.

What is Preventive Maintenance Software?

Preventive maintenance systems schedule routine maintenance tasks to reduce the risk of production errors, work injuries, and asset damage. These are often thought of as a subset of CMMS software that are more specialized to help automate the creation of maintenance schedules before problems occur. This is opposed to reactive maintenance, which is required once a machine or asset has broken down or experienced delays.

MicroMain Preventive Maintenance Software
Monitor your preventive maintenance work orders in MicroMain.

Key Features and Benefits

Feature Description Benefit
Work order management Create a trackable document identifying what work needs to be done and how it should be accomplished. Organizes maintenance requests and ensures the timeliness of completion.
Maintenance scheduling Automatically create schedules based on time intervals or usage metrics. Reduces the amount of missed maintenance tasks and improves asset uptimes.
Asset management Tracks detailed information about all assets, including maintenance history, location, and condition. Stores crucial information for complete visibility into performance and helps simplify audits for compliance.
Reporting and analytics Track key details about your maintenance activities and analyze data. Lets you monitor KPIs like the mean time between failures (MTBF) to gauge maintenance effectiveness.
Mobile access Access maintenance information from your phone. Complete work orders, search asset information, and communicate with team members. Allows technicians to complete work from anywhere without carrying a laptop.
Spare parts inventory Maintain stock of vital supplies needed for your repairs; attach parts inventory to work orders and create purchase orders for restocking. Prevents part stockouts or overstocking; optimizes inventory costs.
Condition monitoring Using sensors and diagnostic tools, monitor equipment for signs of deterioration, like oil or vibration analysis. Enables real-time data monitoring to predict and prevent failures before they happen.
Click Maint Asset And Equipment Management
View and manage all equipment and assets using Click Maint.

How to Choose a PM System

Industry or Priority Recommended Systems Key Features
Manufacturing eMaint, UpKeep, MicroMain Condition monitoring, meter-based scheduling
Transportation and logistics Fleetio Fleet maintenance, service reminders
Facility management MaintainX, UpKeep, Limble Easy-to-use mobile app
Affordibility Click Maint, MaintainX, Fiix Free and low-cost pricing plans

Pricing Guide

Preventive maintenance systems can cost anywhere from $0-$100/user/month. While free options are offered for systems like Fiix or MaintainX, they are extremely limited in functionality.

Most systems offer tiered pricing plans that increase in cost with more features. For example, MaintainX has four packages to choose from, starting with its free Basic plan. The Essential plan is $16/user/month and lets you attach images to work orders. The Premium plan is $49/user/month, offering several additional modules like parts inventory management and advanced analytics. Finally, the Enterprise plan requires a custom quote and includes support for IoT integrations and asset health insights.

System Free Plan Starting Price (for paid plans)
Click Maint $35/user/month
eMaint $69/user/month
Fiix $45/user/month
Fleetio $4/vehicle/month
MaintainX $20/user/month
UpKeep $20/user/month
Limble CMMS $33/user/month
MicroMain $99/user/month
Tractian CMMS $60/user/month

Frequently Asked Questions

What's the difference between CMMS and preventive maintenance software?

 
The main difference is that CMMS software is a broader category. It goes beyond just preventive maintenance, including features like inventory management, asset tracking, and sometimes even predictive maintenance. Preventive maintenance systems focus specifically on scheduling and automating PMs and routine maintenance tasks.

Can preventive maintenance software integrate with other systems?

 
Yes, most PM systems can integrate with other platforms like ERPs (SAP, Oracle), accounting (QuickBooks or Xero), and inventory management. Many include API connectivity to streamline integrations.

Is preventive maintenance software suitable for small businesses?

 
Yes, many PM systems are designed and priced with small businesses in mind. Platforms like MaintainX and Click Maint are both affordable and easy to implement, making them accessible for small teams.
Talk with a software advisor
Talk with an advisor
Get a free consultation from an independent software expert.
Or, call toll-free: (800) 827-1151
Talk with a software advisor
Talk with an advisor